空气能十大品牌

 首页 | 品牌专区 | 品牌招商 | 品牌资讯 | 品牌投票
     
 位置:首页 > 知识讲解    

空气能热泵热水取暖是什么原理

发布日期:2024年07月25日 14:16:34点击量:636


在“煤改电”“节能环保”的全力推动下,空气能热泵热水取暖凭借自身显著的节能性、环保性以及舒适性赢得了广大消费者的关注与青睐。而作为寻常百姓,对待空气能热泵这类新兴的清洁能源设备,了解一定的工作原理非常重要,这将会是自家使用热泵取暖更加高效省电的关键所在。下面就一起来了解看看“空气能热泵热水取暖是什么原理”。

空气能热泵热水工作原理其实很简单,能量主要来源于空气中大量免费低品位的热量,以少量电力作为驱动力,通过压缩机循环做功,将产生的电能和空气能传递给热水,通过热水提高室内温度,同时保证热水供应。空气能热泵热水采暖之所以节能就是尽可能多的利用空气中的大量免费的空气能,所以选择合适的空气源热泵主机就显得尤为重要,可根据采暖面积和热水供应吨位来选择空气能热泵热水采暖主机,只可大不可小,否则会造成小马拉大车的情况,费电耗时,采暖效果不理想,热水达不到指定温度的现象产生。

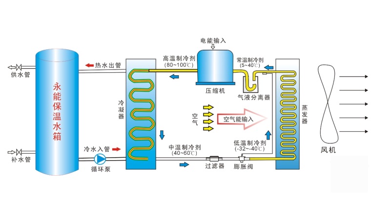
简单易懂的空气能热泵热水采暖工作原理图让您对空气源热泵热水采暖为什么如此节能环保一目了然:
空气能热泵热水取暖是什么原理
从上图中,我们可以很清楚的看到空气能热泵热水采暖传热的介质是保温水箱中的水,通过水的循环流动,实现能量的传递,能量来源有电能和空气热能两部分,最高出水温度可达到60度,之所以选择水作为导热介质,是因为水一方面具有很好的流动性,其次水的导热效果理想,采暖温度稳定持续,最接近人体体温的变化,不会因为室内温度的提升,带走空气中大量的水分,造成空气干燥,从而造成人体因为缺水而出现嗓子沙哑、头晕烦闷等各种身体不适。

空气能热泵热水采暖虽然节能环保,整个采暖过程利用的是电能和空气能,不会产生任何有害气体,从而造成大气污染,但是想要达到节能的效果,有一些小窍门还是要介绍给大家:

1、空气源热泵主机要安装在通风,最好是冬暖夏凉的地方,更利于空气能热泵主机发挥其节能优势,冬季除霜效果理想,不会因除霜损失过多热量,夏季也不会因为暴晒导致制冷效果低下。

2、空气能热泵热水采暖没有必要24小时工作,可根据采暖需求采用阶梯式采暖,每天基本采暖8小时左右即可,原因很简单,水具有良好的热量传递效果,当水温达到60度左右,室内温度大约有40度左右,并且热水处于不断循环加热的状态,水温的损失率比较低,是一个从高到低缓慢损失的过程,而且现在的空气源热泵热水采暖主机都可以做到变频工作,可根据室温变化,微电脑全自动化实现出水温度设定,从而保证室内稳定采暖,不像空调采暖,断电会立马不会有热量产生,热量损失率高,必须长时间开着才会有温度的恒定及持续性。

3、空气源热泵热水采暖末端选择要根据自家情况选择,总体来说,空气源热泵在采暖方面优势明显,采暖末端虽然有地板、风机盘管、暖气片三种方式,但是想要节能,推荐使用地板采暖,温度持久舒适,如果想要兼顾夏季制冷,风机盘管冷风效果理想,冬季采暖的舒适度相比地板采暖差些,不同的采暖末端,耗电量还是有一定差别的。

正确合理的使用热泵取暖设备,不仅可以让室内采暖更稳定舒适,实现节能环保的目的,还能有效延长空气能热泵设备的使用寿命,为后期产品的使用效果和维护做好铺垫。以上便是有关于空气能热泵热水取暖原理的相关介绍,希望读完这篇文章能对您起到一定帮助!

 
      
 
  空气能热水器品牌荣誉  
宗旨:客观、准确、专业、真实、权威、致力于消费者选择市场最信赖、最可靠的空气能热水器十大品牌产品。
 
 
网站首页 | 联系我们 | 版权隐私 | 网站地图
工商总局 | 质检总局 | 3.15协会 | 卫生部 | 商务部 | 节能减排协会 | 中国家电协会
2009-2025 中国十大品牌网旗下网站—空气能热水器十大品牌 如对空气能品牌排名有异议请联系邮箱:1603313587@qq.com 粤ICP备16109544号